| Passwort vergessen?
Sie sind nicht angemeldet. |  Anmelden

Sprache auswählen:

Wumpus Gollum Forum von
Wumpus Welt der (alten) Radios
Sie sind nicht angemeldet.
 Anmelden

Ein Exportsuper aus dem Hause Sonneberg.
  •  
 1
 1
04.03.10 09:21
Wolle 

500 und mehr Punkte

04.03.10 09:21
Wolle 

500 und mehr Punkte

Ein Exportsuper aus dem Hause Sonneberg.

Hallo liebe Radiofreunde.

Hier möchte ich einen Kleinsuper für AM aus dem VEB Stern Radio Sonneberg vorstellen. Dieses Gerät wurde überwiegend für den Export hergestellt und ist an die unterschiedlichsten Wechselstromnetze anpaßbar. Ungewöhnlich ist der Einsatz einer PCL82 im NF- Verstärker. Auch hier handelt es sich um einen nicht netzgetrennten Wechselstromempfänger. Bei der Reparatur muß man die Sicherheitsvorkehrungen, wie Anschluß über einen Trenntrafo, voenehmen.
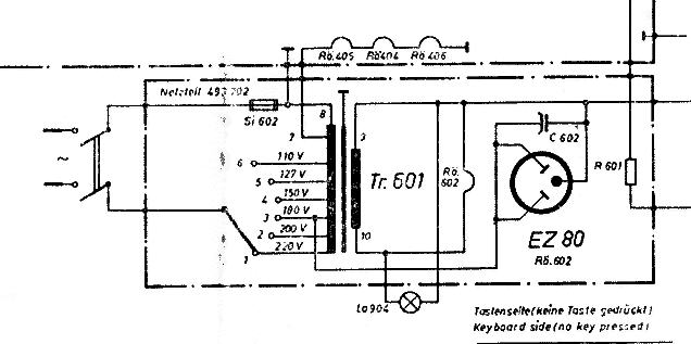
Der Autotrafo bietet gegenüber einer Allstromlösung den Vorteil, daß die Anodenspannung für alle Versorgungsspannungen die gleiche Höhe hat. Damit ist bei allen möglichen Netzspannungen die Empfangsleistung gleich. Das Grundchassis wurde in verschiedenen Gehäuseausführungen konfektioniert, um unterschiedliche Käufer anzusprechen. Im Anhang sind die technischen Daten dieser Gerätefamilie zu finden. Der Schaltungsauszug vom Netzteil verdeutlicht die technische Lösung der Netzspannungsumschaltung.
Zur Namensgebung der Geräte ist noch anzumerken, daß eine dreistellige Nummer auf ein Gerät im Plastgehäuse hinweist. Vierstellige Nummern gehören zu Geräten mit einem Holzgehäuse. Der Rostock 493 hat demnach ein Plastgehäuse, der Rostock 4930 ist in einem Holzgehäuse eingebaut.

Mit vielen Grüßen.
Wolle

Zuletzt bearbeitet am 04.03.10 09:46

Datei-Anhänge
Rostock_493_data.png Rostock_493_data.png (397x)

Mime-Type: image/x-png, 100 kB

Rostock_netzteil.png Rostock_netzteil.png (446x)

Mime-Type: image/x-png, 14 kB

Noch gefällt der Beitrag keinem Nutzer.
!
!!! Fotos, Grafiken nur über die Upload-Option des Forums, KEINE FREMD-LINKS auf externe Fotos.    

!!! Keine Komplett-Schaltbilder, keine Fotos, keine Grafiken, auf denen Urheberrechte Anderer (auch WEB-Seiten oder Foren) liegen!
Solche Uploads werden wegen der Rechtslage kommentarlos gelöscht!

Keine Fotos, auf denen Personen erkennbar sind, ohne deren schriftliche Zustimmung.

Den Beitrag-Betreff bei Antworten auf Threads nicht verändern!
 1
 1
Netzspannungsumschaltung   netzgetrennten   Versorgungsspannungen   Sicherheitsvorkehrungen   verdeutlicht   verschiedenen   Plastgehäuse   unterschiedliche   konfektioniert   Schaltungsauszug   Wechselstromnetze   unterschiedlichsten   Netzspannungen   Gerätefamilie   Empfangsleistung   Radiofreunde   Anodenspannung   Allstromlösung   Gehäuseausführungen   Wechselstromempfänger