| Passwort vergessen?
Sie sind nicht angemeldet. |  Anmelden

Sprache auswählen:

Wumpus Gollum Forum von
Wumpus Welt der (alten) Radios
Sie sind nicht angemeldet.
 Anmelden

Ferritstabantenne: Spulenposition und andere Aspekte
  •  
 1 .. 7 .. 12 13 14 15 16 17
 1 .. 7 .. 12 13 14 15 16 17
05.02.24 13:45
Hajo 

500 und mehr Punkte

05.02.24 13:45
Hajo 

500 und mehr Punkte

Re: Ferritstabantenne: Spulenposition und andere Aspekte

Hallo Dieter

Die Güte weiß ich gar nicht mehr, werde heute mal die Kurve ermitteln und berichten.
Der Werdegang des Empfängers war Thema in diesem Faden .

P.S.
Anbei die Güteverläufe meiner beiden VLF-Ferritantennen.


Gemessen wurde nach Altvätersitte mit Generator und HF-Voltmeter, loser induktiver Ein- und Auskopplung an den frei hängenden Stäben.



Der obere Ferritstab stammt von einem LW-Ferritmodul der Firma BAZ, die Spule besteht aus 0,3mm Cul. wild überkreuz gewickelt. Der Abstand der Wicklung zum Kern beträgt etwa 4mm. Eine genaue Angabe ist nicht möglich, weil der Kern aus Viererbündeln Ferritrohr besteht, die nicht das ganze Tragrohr ausfüllen.
Die rote Kurve zeigt den Güteverlauf.
Der zweite Stab besteht aus zwei Dreierbündeln, die axial miteinander verklebt sind und die Spule ist ebenfalls mit 0,3mm Cul. gewickelt, hier jedoch aufgeteilt in 6 Kammern. Der Abstand zum Kern beträgt rund 3mm.
Beide Kerne lassen sich aus den Spulen herausziehen, sodaß man leicht andere Wicklungen benutzen kann. Als Beispiel eine der beiden mit gezogenem Kern in der unteren Bildhälfte.
Mit der größeren hatte ich einige Mühe, um sie für SAQ zu optimieren. Mit HF-Litze wäre sicher noch einiges herauszuholen aber das gäbe einen gewaltigen Wickel. Mit weniger Abstand zum Kern wäre vielleicht auch das realisierbar aber ob dann die höheren Kernverluste den Vorteil der Litze nicht wieder zunichte machen, bin ich mir nicht sicher.




Gruß in die Runde
Hajo

Zuletzt bearbeitet am 06.02.24 02:06

Datei-Anhänge
Ferritspulen.JPG Ferritspulen.JPG (108x)

Mime-Type: image/jpeg, 53 kB

Ferritantennen.JPG Ferritantennen.JPG (116x)

Mime-Type: image/jpeg, 350 kB

!
!!! Fotos, Grafiken nur über die Upload-Option des Forums, KEINE FREMD-LINKS auf externe Fotos.    

!!! Keine Komplett-Schaltbilder, keine Fotos, keine Grafiken, auf denen Urheberrechte Anderer (auch WEB-Seiten oder Foren) liegen!
Solche Uploads werden wegen der Rechtslage kommentarlos gelöscht!

Keine Fotos, auf denen Personen erkennbar sind, ohne deren schriftliche Zustimmung.

Den Beitrag-Betreff bei Antworten auf Threads nicht verändern!
07.02.24 08:53
Bulova 

250-499 Punkte

07.02.24 08:53
Bulova 

250-499 Punkte

Re: Ferritstabantenne: Spulenposition und andere Aspekte

Hallo Hajo,

die Verläufe sind ganz gut, wenn man bedenkt, dass die senkr. Achse bei 80 beginnt. Auch der blaue Verlauf ist okay, da ist man relativ breitbandig.
Die Messung über die Ankopplung ist eigentlich auch adäquat, denn hier wird ja auch die Empfangseigenschaft mit berücksichtigt. (Theoretisch könnte man z. B. mit einem Schalenkern und Innenspule eine enorme Güte herausholen, aber er ist kaum empfindlich für Felder von außen.)

Viele Grüße

Dieter

09.02.24 16:45
Bulova 

250-499 Punkte

09.02.24 16:45
Bulova 

250-499 Punkte

Re: Ferritstabantenne: Spulenposition und andere Aspekte

Hallo Hajo,

weißt Du zufällig, wie groß der DCF-Pegel an Deiner Antenne ist?

Inzwischen habe ich mal einen Probeaufbau mit Schalenkernen angefertigt. Damit komme ich auf -64 dBm, was m. E. nicht so schlecht ist, wenn man bedenkt, dass ich ca. 230 km vom Sender weg bin.



Viele Grüße

Dieter

Datei-Anhänge
Zeitsignal_Schalenkernstab.jpg Zeitsignal_Schalenkernstab.jpg (107x)

Mime-Type: image/jpeg, 187 kB

09.02.24 17:17
WalterBar 

500 und mehr Punkte

09.02.24 17:17
WalterBar 

500 und mehr Punkte

Re: Ferritstabantenne: Spulenposition und andere Aspekte

Hallo Dieter,

ich kam mit meiner nicht optimierten Anordnung auf -54dBm, hochgerechnet auf 200km Entfernung = -60dBm

https://www.wumpus-gollum-forum.de/forum...&thread=125

Gruss
Walter

09.02.24 22:32
Hajo 

500 und mehr Punkte

09.02.24 22:32
Hajo 

500 und mehr Punkte

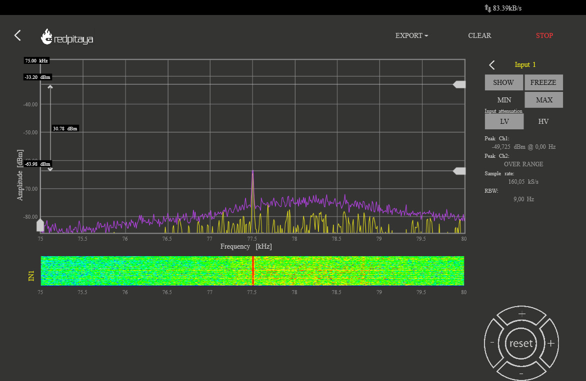
Re: Ferritstabantenne: Spulenposition und andere Aspekte

Hallo Zusammen

Am SDRPlay RSP1A sieht die Situation so aus.



Standort war indoor in Richtung Norden direkt am Fenster im Plattenbau, ausgekoppelt über einen Sourcefolger mit 3dB Dämpfung.
Die Entfernung zu Mainflingen dürfte rund 150km betragen.

Probeaufbau mit Schalenkern - wie funktioniert das als Antenne?

Gruß in die Runde
Hajo

Zuletzt bearbeitet am 09.02.24 23:16

Datei-Anhänge
DCF77.jpg DCF77.jpg (108x)

Mime-Type: image/jpeg, 40 kB

11.02.24 13:26
Bulova 

250-499 Punkte

11.02.24 13:26
Bulova 

250-499 Punkte

Re: Ferritstabantenne: Spulenposition und andere Aspekte

Hallo Hajo,

Hajo:
Am SDRPlay RSP1A sieht die Situation so aus.

weißt Du bei Deinem Spektrumbild auch die RBW? Bei meinen Aufnahmen beträgt sie bei 9 Hz. Ich frage das, weil die benachbarte Höhe im Rauschteppich bei Deiner Aufnahme sehr niedrig liegt.

Hajo:
Probeaufbau mit Schalenkern - wie funktioniert das als Antenne?



Ziemlich schweres Geschütz. Es handelt sich um 16 Halbschalen (N22, 34x28), in einer Richtung zeigend durch eine Messing-Gewindestange zusammengehalten. Der Wickel hat ca. 40 Windungen auf Glasfaser-Gewebeband.

Ich habe mir da nicht allzu viel Gewinn ausgerechnet, Faktor zwei bis drei gegenüber der "kleinen" Stabantenne ist es in etwa. Die Simulation sagt ungefähr dasselbe voraus. Die zentrale Gewindestange macht praktisch kaum etwas aus, denn in Zentrumsnähe ist der Fluss schon recht gering.



Genauso ist der Unterschied kaum messbar, wenn man die Schalenkerne paarweise regelrecht zusammensetzt.

Die Gütemessung steht noch aus, aber einen größeren Anteil des Gewinns ist wahrscheinlich den größeren Ausmaßen des Ferrits zuzuschreiben.

Viele Grüße

Dieter

Zuletzt bearbeitet am 11.02.24 18:42

Datei-Anhänge
Schalenkern-Ferritstab.jpg Schalenkern-Ferritstab.jpg (110x)

Mime-Type: image/jpeg, 514 kB

Flussdichte.png Flussdichte.png (105x)

Mime-Type: image/png, 37 kB

11.02.24 18:53
Hajo 

500 und mehr Punkte

11.02.24 18:53
Hajo 

500 und mehr Punkte

Re: Ferritstabantenne: Spulenposition und andere Aspekte

Bulova:
weißt Du bei Deinem Spektrumbild auch die RBW? Bei meinen Aufnahmen beträgt sie bei 9 Hz. Ich frage das, weil die benachbarte Höhe im Rauschteppich bei Deiner Aufnahme sehr niedrig liegt.

Hallo Dieter

Da ich mir nicht mehr sicher war, welche Einstellung ich gestern gewählt hatte, anbei ein neuer Test:
Der Einfachheit halber, habe ich heute eine passive induktive Auskopplung über Ringkern benutzt. Die Dämpfung kenne ich leider nicht.



Die Einstellwerte:
Sample Rate 62,5 kSps
FFT Size 32768
FFT Rate 20 fps
AGC aus

RBW müße so um die 2 Hz sein aber ich weiß nicht mehr, wie man das genau rechnet, vielleicht kannst Du mich aufklären.

Bin gespannt auf die Ergebnisse Deiner neuen Ferritantenne.


Gruß in die Runde
Hajo

Zuletzt bearbeitet am 11.02.24 19:07

Datei-Anhänge
DCF77-rsp1.png DCF77-rsp1.png (120x)

Mime-Type: image/png, 115 kB

11.02.24 22:10
Bulova 

250-499 Punkte

11.02.24 22:10
Bulova 

250-499 Punkte

Re: Ferritstabantenne: Spulenposition und andere Aspekte

Hallo Hajo,

Hajo:
Sample Rate 62,5 kSps
FFT Size 32768
RBW müße so um die 2 Hz sein aber ich weiß nicht mehr, wie man das genau rechnet, vielleicht kannst Du mich aufklären.
ja, daraus ergibt sich RBW = 62500/32768 1/s ≈ 1,9 Hz

Bei einem Spektrum ist immer zu beachten, dass beispielsweise ein Rauschpegel nicht einfach im Spektrum abzulesen ist, sondern man muss immer wissen, auf welche Bandbreite es sich bezieht (und das ergibt sich aus der Strichzahl mal der RBW). Bei diskreten Signalfrequenzen dagegen geht das schon, also z. B. beim DCF-Signal, weil es die Bandbreite idealerweise null hat. Deswegen sollte sich das Niveau des Rauschens im Bild auch ändern, wenn man die FFT-Breite -- also die Strichzahl -- ändert.

Viele Grüße

Dieter

13.02.24 18:59
Bulova 

250-499 Punkte

13.02.24 18:59
Bulova 

250-499 Punkte

Re: Ferritstabantenne: Spulenposition und andere Aspekte

Hallo Hajo und alle,

ich habe nun auch den Güteverlauf vermessen:



Die Impedanz zeigt bei etwa 1600 kHz die Resonanz:



Die Güte ist nicht so besonders, aber wie schon erwähnt sind die Empfangseigenschaften besser als bei den dünnen Stäben.

Viele Grüße

Dieter

Datei-Anhänge
Schalenkerne.png Schalenkerne.png (109x)

Mime-Type: image/png, 19 kB

Schalenkerne_Impedanz&Resonanz.png Schalenkerne_Impedanz&Resonanz.png (108x)

Mime-Type: image/png, 39 kB

13.02.24 22:38
Hajo 

500 und mehr Punkte

13.02.24 22:38
Hajo 

500 und mehr Punkte

Re: Ferritstabantenne: Spulenposition und andere Aspekte

Hallo Dieter

Ich würde meinen: Typischer Verlauf für eine kurze Spule in Stabmitte.
Interessant wäre zum Vergleich eine Spule gleicher Induktivität aber über Dreiviertel der Stablänge gewickelt und mit mehr Abstand zum Kern.
Nach Nowak liegt das optimale Längen-Durchmesserverhältnis bei 20. Nach meinen empirischen Erfahrungen scheint das zumindest ungefähr zu stimmen.


Quelle: Dipl.-Ing.Alfred Nowak "Die Empfangsleistung der Ferrit-Antenne"

Danke auch noch für die Aufklärung bezüglich RBW, hab's endlich in mein Formelheft aufgenommen, das Hirn wird leider auch älter

Gruß in die Runde
Hajo

Zuletzt bearbeitet am 13.02.24 23:02

Datei-Anhänge
Nowak.png Nowak.png (125x)

Mime-Type: image/png, 263 kB

 1 .. 7 .. 12 13 14 15 16 17
 1 .. 7 .. 12 13 14 15 16 17
Windungen   Simulation   Ferritstab   Zuletzt   bearbeitet   Verlustwiderstand   zusammen   basteljero   Spulenposition   Induktivität   listeners-reports-interactive-map   Ferritstabantenne   Aspekte   natürlich   Vielleicht   Ohm-Abschlusswiderstands-SMA-Stecker   Abstand   Grüße   Frequenz   müsste