| Passwort vergessen?
Sie sind nicht angemeldet. |  Anmelden

Sprache auswählen:

Wumpus Gollum Forum von
Wumpus Welt der (alten) Radios
Sie sind nicht angemeldet.
 Anmelden

Wissenstands-Frage Nr. 36
  •  
 1
 1
26.06.20 10:30
wumpus 

Administrator

26.06.20 10:30
wumpus 

Administrator

Wissenstands-Frage Nr. 36

Hallo zusammen,

bei Wumpus Welt der Radios gibt es eine Seite mit 40 Wissenstandsfragen (und Antworten dazu), wo der geneigte Seitenbesucher prüfen kann, in wie weit er die Materie "durchdringt".

Ich erhielt jetzt jetzt eine email, wo meine Antwort zur Frage 36 bezweifelt wird. Es geht dabei um den Koppelkondensator von dem Gitter 1 der EABC80 zum Lautstärke-Regler:

Schaltbild 2: Welche Wirkung hätte ein Kurzschluss des Kondensators C42 (20 nF)?

Antwort: Da bei dieser Schaltung die negative Gittervorspannung des Triodensystems der Röhre EABC80 über den Gitterableitwiderstand R33 aufgebaut wird, würde ein Kurzschluss von C42 das Lautstärke-Potentionmeter (in Abhängigkeit von der Stellung des Potis) zu dem Gitterableitwiderstand parallel legen. Dadurch würde die Gittervorspannung verringert werden und somit auch der Arbeitspunkt der Triode verschoben werden. Die Folge wäre ein leiseres und u.U. verzerrtes NF-Signal.


Nach dem Email-Schreiber würde es keinen Fehler-Effekt geben, wenn das Poti nicht auf leise steht, es dauert nur länger. bis die Gittervorspannung sich aufbaut.

Ich bezweifele das allerdings.

Hier der Link zur Wissenstandsfragen-Seite:


https://www.welt-der-alten-radios.de/r--z-antworten-246.html








Grüße von Haus zu Haus
Rainer, DC7BJ (Forumbetreiber)

Welt der alten Radios:
http://www.welt-der-alten-radios.de

Wumpus-Gollum-Forum:
http://www.wumpus-gollum-forum.de/forum

Virtuelle Voxhaus-Gedenktafel:
http://www.voxhaus-gedenktafel.de

Wumpus bei youtube:
https://www.youtube.com/user/MyWumpus

Zuletzt bearbeitet am 26.06.20 10:35

Noch gefällt der Beitrag keinem Nutzer.
!
!!! Fotos, Grafiken nur über die Upload-Option des Forums, KEINE FREMD-LINKS auf externe Fotos.    

!!! Keine Komplett-Schaltbilder, keine Fotos, keine Grafiken, auf denen Urheberrechte Anderer (auch WEB-Seiten oder Foren) liegen!
Solche Uploads werden wegen der Rechtslage kommentarlos gelöscht!

Keine Fotos, auf denen Personen erkennbar sind, ohne deren schriftliche Zustimmung.

Den Beitrag-Betreff bei Antworten auf Threads nicht verändern!
26.06.20 11:40
user44 

100-249 Punkte

26.06.20 11:40
user44 

100-249 Punkte

Re: Wissenstands-Frage Nr. 36

Sehr gute Frage!

Im Kurzschlussfall des besagten Cs beträgt der Gitterableitwiderstand also - je nach Stellung des Lautstärkepotis - 100 Ohm oder max. 500kOhm.
Ein Anstieg des Klirrfaktors wird sicherlich messbar, aber bei mittleren bis großen Lautstärken kaum hörbar sein. Bei kleinen Lautstärken wird man den Unterschied vermutlich hören, aber Verzerrungen wird das Ohr kaum spürbar wahrnehmen.

...... man müsste es einfach mal ausprobieren!

Grüße aus dem Odenwald,

Werner

26.06.20 11:48
ELEK 

250-499 Punkte

26.06.20 11:48
ELEK 

250-499 Punkte

Re: Wissenstands-Frage Nr. 36

Hallo,

ich sag, Rainer hat 100% Recht, der Gitterableitwiderstand ist bei der Gittervorspannungserzeugung mittels Anlaufstrom ungleich höher als "gewohnt", in vielen Schaltungen, die ich aus dem RFT-Bereich kenne ca. 10 MOhm, hier sogar 15 MOhm.
Das ist dadurch begründet, daß der Anlaufstrom natürlich nur sehr kleine Werte aufweist. (Anlaufstrom: Der Strom, der durch die kinetische Energie der emittierten Elektronen bedingt ist, die auf das Gitter aufschlagen, sie fließen über den hochohmigen Gitterableitwiderstand ab und erzeugen an ihm eine definierte neg. Spannung von einigen Volt, ist der Gitterableitwiderstand hochohmig, steigt das neg. Potential am g1 so lange, bis die Röhre sperrt = "zustopft", Anschluß eines Meßgerätes führt dann zum augenblicklichen Arbeiten der Stufe...).

Wird nun ein kleinerer Gitterableitwiderstand parallel geschaltet, ist augenblicklich und zeitunabhängig die Gittervorspannung Null, was zu höherem Anodenruhestrom, wahrscheinlich Überlastung der Triode und schlechter Wiedergabe führen muß.

Gerade in solchen Schaltungen ist es sehr wichtig, daß der Kondensator möglichst sehr hohe Isolationswiderstände aufweist, was die Problemkondensatoren bekanntlich nicht tun.

Gruß Ingo

Zuletzt bearbeitet am 26.06.20 11:52

26.06.20 12:14
wumpus 

Administrator

26.06.20 12:14
wumpus 

Administrator

Re: Wissenstands-Frage Nr. 36

Hallo zusammen,


kann mich noch gut an mein erstes Lehrjahr erinnern, wo ich mit einem 10000 Ohm / Volt Spannungsinstrument (Bereich bis 3 Volt) an einem Radio am Gitter 1 (Gitterableit 12 MOhm nach Masse) der EABC80 herum-maß und nicht die gewünschte Spannung ablesen konnte, obwohl das Radio einwandfrei (ohne Messung) funktionierte.

Grüße von Haus zu Haus
Rainer, DC7BJ (Forumbetreiber)

Welt der alten Radios:
http://www.welt-der-alten-radios.de

Wumpus-Gollum-Forum:
http://www.wumpus-gollum-forum.de/forum

Virtuelle Voxhaus-Gedenktafel:
http://www.voxhaus-gedenktafel.de

Wumpus bei youtube:
https://www.youtube.com/user/MyWumpus

26.06.20 12:57
HB9 

500 und mehr Punkte

26.06.20 12:57
HB9 

500 und mehr Punkte

Re: Wissenstands-Frage Nr. 36

Hallo zusammen,

Rainer hat da recht. Durch den Wegfall der Gittervorspannung steigt der Anodenstrom und damit sinkt wegen des hochohmigen Arbeitswiderstands die Anodenspannung auf kleine Werte ab. Für die Röhre besteht dabei keine Gefahr, da der Strom im legalen Rahmen bleibt, aber wegen der niedrigen Anodenspannung und dem in den positiven Halbwellen fliessenden Gitterstrom gibt es Verzerrungen und eventuell auch eine unzureichende Verstärkung. Anodenseitig muss die NF-Spannung für Vollaussteurung der Endröhre ja immerhin etwa 10V erreichen, was bei zu niedriger Anodenspannung gar nicht mehr möglich ist.

Ein weiterer Effekt bei 'leckendem' Kondensator sind Kratzgeräusche beim Verstellen des Lautstärkepotis (diese können aber auch durch mangelhafte Kontaktgabe des Schleifers entstehen).

@Rainer: interessante Seite, kannte ich noch nicht, man lernt immer wieder etwas

Gruss HB9

26.06.20 13:00
ELEK 

250-499 Punkte

26.06.20 13:00
ELEK 

250-499 Punkte

Re: Wissenstands-Frage Nr. 36

Zitieren:
Für die Röhre besteht dabei keine Gefahr, da der Strom im legalen Rahmen bleibt,

...natürlich, HB9, Danke, daran hatte ich nicht so gedacht ^^

Gruß Ingo

27.06.20 09:14
user44 

100-249 Punkte

27.06.20 09:14
user44 

100-249 Punkte

Re: Wissenstands-Frage Nr. 36

So .... ich habe es ausprobiert und fand meine Aussage weitgehend bestätigt.

Klirrfaktor ist angestiegen, aber ein Laie würde evtl. keine Verzerrungen reklamieren. HB9 hat allerdings recht, wenn er von Kratzgeräuschen des LA-Potis spricht; diese sind deutlich zu hören.

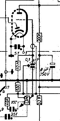
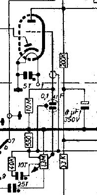
Die Versuche habe ich an einem Blaupunkt Riviera durchgeführt. Die Schaltung ist ähnlich; einen Schaltplanauszug findet ihr nachfolgend.

Falls ich irgendwelche Denkfehler gemacht habe, werdet ihr mich sicher korrigieren .... dies ist auch erwünscht.



Grüße aus dem Odenwald,

Werner

Datei-Anhänge
riviera.jpg riviera.jpg (311x)

Mime-Type: image/jpeg, 23 kB

27.06.20 10:45
ELEK 

250-499 Punkte

27.06.20 10:45
ELEK 

250-499 Punkte

Re: Wissenstands-Frage Nr. 36

Hallo,

konntest Du die neg. Spannung am g1 mit einem hochohmigen DMM (10MOhm) im ungestörten Zustand messen ?

Gruß Ingo

27.06.20 13:04
user44 

100-249 Punkte

27.06.20 13:04
user44 

100-249 Punkte

Re: Wissenstands-Frage Nr. 36

Im Normalzustand sind am g1 -0,7V zu messen; bei kurzgeschlossenem C sind es -0,25V.

Grüße aus dem Odenwald,

Werner

Zuletzt bearbeitet am 27.06.20 13:05

27.06.20 13:22
ELEK 

250-499 Punkte

27.06.20 13:22
ELEK 

250-499 Punkte

Re: Wissenstands-Frage Nr. 36

..o.k.
Dankeschön !
Gruß I.

 1
 1
Spannungsinstrument   Arbeitswiderstands   Lautstärkepotis   Gittervorspannungserzeugung   Lautstärke-Regler   Wissenstands-Frage   Wissenstandsfragen   Voxhaus-Gedenktafel   Gitterableitwiderstand   Koppelkondensator   Wumpus-Gollum-Forum   Wissenstandsfragen-Seite   r--z-antworten-246   kurzgeschlossenem   Gittervorspannung   Problemkondensatoren   Kratzgeräuschen   Isolationswiderstände   Lautstärke-Potentionmeter   welt-der-alten-radios