| Passwort vergessen?
Sie sind nicht angemeldet. |  Anmelden

Sprache auswählen:

Wumpus Gollum Forum von
Wumpus Welt der (alten) Radios
Sie sind nicht angemeldet.
 Anmelden

Loewe Thule WL Schaltbild ???
  •  
 1
 1
22.01.19 15:06
wumpus 

Administrator

22.01.19 15:06
wumpus 

Administrator

Loewe Thule WL Schaltbild ???

Hallo zusammen,

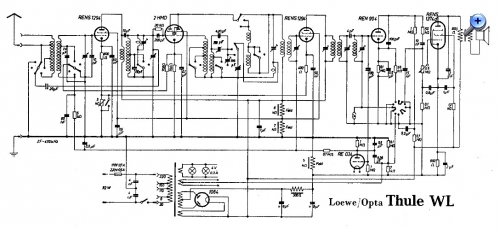
bei der Bearbeitung meiner Loewe-Mehrfachröhren-Seite kam mir das Schaltbild des Thule WL auf den Schirm. Da ich sowieso schon wegen der Mehrfachröhrensockel and Rande der "Verzweiflung" war, ging es mir nun noch schlecher.

Warum?

Ein Blick auf das Schaltbild des Vorstufen-Superhets macht das vielleicht deutlich:



Was ist denn da komisch?

Bitteschön:

1) Wo ist die AM-Gleichrichtung?

2) Was macht die RE034, Regelspannung?

3) Wieso "scheint" die ZF (am Oszillator-Bereich) umschaltbar zu sein? Oder ist das noch zum OSZ-Bereich zählend? Oder ist dieser Bereich nur umständlich gezeichnet?

4) Warum gibt es drei Feldwicklungen?




Zwischenzeitlich sehe ich schon klarer, vielleicht will sich der eine oder andere WGF-Nutzer auch ein wenig "quälen" und versucht meine 4 Fragen in den Griff zu bekommen.

p.s. Der Katalog von 1933 erwähnt 2 Bandfilter mit 7 abgestimmten Kreisen???



Grüße von Haus zu Haus
Rainer, DC7BJ (Forumbetreiber)

Welt der alten Radios:
http://www.welt-der-alten-radios.de

Wumpus-Gollum-Forum:
http://www.wumpus-gollum-forum.de/forum

Virtuelle Voxhaus-Gedenktafel:
http://www.voxhaus-gedenktafel.de

Wumpus bei youtube:
https://www.youtube.com/user/MyWumpus

Zuletzt bearbeitet am 22.01.19 16:13

Datei-Anhänge
thule-wl-schalt.jpg thule-wl-schalt.jpg (350x)

Mime-Type: image/jpeg, 121 kB

regency gefällt der Beitrag.
!
!!! Fotos, Grafiken nur über die Upload-Option des Forums, KEINE FREMD-LINKS auf externe Fotos.    

!!! Keine Komplett-Schaltbilder, keine Fotos, keine Grafiken, auf denen Urheberrechte Anderer (auch WEB-Seiten oder Foren) liegen!
Solche Uploads werden wegen der Rechtslage kommentarlos gelöscht!

Keine Fotos, auf denen Personen erkennbar sind, ohne deren schriftliche Zustimmung.

Den Beitrag-Betreff bei Antworten auf Threads nicht verändern!
22.01.19 18:03
WoHo 

500 und mehr Punkte

22.01.19 18:03
WoHo 

500 und mehr Punkte

Re: Loewe Thule WL Schaltbild ???

Hallo Rainer

1) Wo ist die AM-Gleichrichtung?

--- Das ist die REN904 als Anodengleichrichter

2) Was macht die RE034, Regelspannung?

--- Ja, der Heizfaden liegt auf -120V gegenüber Masse und die Röhre bildet einen variablen Widerstand, der von der am Gitter eingespeisten ZF abhängig ist. Die Spannungsänderung (neg. Regelspannung) an der Anode geht auf die Vor- und ZF-Stufe.

3) Wieso "scheint" die ZF (am Oszillator-Bereich) umschaltbar zu sein? Oder ist das noch zum OSZ-Bereich zählend? Oder ist dieser Bereich nur umständlich gezeichnet?

--- Die ZF wird nicht umgeschaltet, der Osz-Bereich musste so kompliziert gemacht werden, um mit der 2HMD überhaupt auf KW Schwingungen zu erzeugen!

4) Warum gibt es drei Feldwicklungen?

--- Die Feldwicklung hat zwei Anzapfungen bekommen, um einen Spannungsteiler für die Schirmgitter zu bilden. Sparmaßnahme, reinigt und poliert zugleich....

Gruß aus NL, Wolfgang

Zuletzt bearbeitet am 22.01.19 18:04

23.01.19 14:28
wumpus 

Administrator

23.01.19 14:28
wumpus 

Administrator

Re: Loewe Thule WL Schaltbild ???

Hallo zusammen, hallo Wolfgang,

es gibt ja im Schaltbild 3 Feldspulen (Teilspulen). Zwei (8 und 7 kOhm) davon direkt in Reihe zwischen + und - der Anodenspannungsversorgung mit der Anzapfung für die Schirmgitter, die dritte Feldspule (3 oder 5 kOhm) in der Minusleitung der Anodenspannungsversorgung.

Schaltungstechnisch können die drei Spulen tatsächlich in sich in Reihe liegend die Lautsprecherfeldspule bilden. Eine interessante Schaltung, die wohl eher selten angewandt wurde.

Ich überlege gerade, in welchen Radios ebenso mit geteilten Feldspulen gearbeitet wurde...


Grüße von Haus zu Haus
Rainer, DC7BJ (Forumbetreiber)

Welt der alten Radios:
http://www.welt-der-alten-radios.de

Wumpus-Gollum-Forum:
http://www.wumpus-gollum-forum.de/forum

Virtuelle Voxhaus-Gedenktafel:
http://www.voxhaus-gedenktafel.de

Wumpus bei youtube:
https://www.youtube.com/user/MyWumpus

Zuletzt bearbeitet am 23.01.19 14:36

23.01.19 18:15
WoHo 

500 und mehr Punkte

23.01.19 18:15
WoHo 

500 und mehr Punkte

Re: Loewe Thule WL Schaltbild ???

Zitieren:
Ich überlege gerade, in welchen Radios ebenso mit geteilten Feldspulen gearbeitet wurde...

Habe da was gefunden:

Im Loewe VINETA WL wurde ebenfalls ein Lautsprecher mit einer Felderregungsspule mit Anzapfungen verwendet.
EXC. = Excitation = magn. Felderregung



Gruß aus NL, Wolfgang

Datei-Anhänge
vinetaWL.jpg vinetaWL.jpg (352x)

Mime-Type: image/jpeg, 197 kB

24.01.19 10:34
wumpus 

Administrator

24.01.19 10:34
wumpus 

Administrator

Re: Loewe Thule WL Schaltbild ???

Hallo Wolfgang,

ja, also auch eine Loewe-Schaltung. Interessant auch, wenn man sich den Stromfluß durch die Gesamt-Feldspule ansieht, insbesondere den (auf dem Schaltbild) unteren Teil der Feldspuleneinheit.

Ich habe gerade bei zeitgenössigen Geräten anderer Hersteller nach einer 15-Minuten-Suche keine weitere solche Struktur (Feldspule mit Anzapfungen) gefunden. Vielleicht habe ich nur nicht gründlich gesucht .

p.s. Das Schaltbild meines Vorbeitrags hatte ich wieder herausgenommen, da dort ein Fehler vorlag.


Grüße von Haus zu Haus
Rainer, DC7BJ (Forumbetreiber)

Welt der alten Radios:
http://www.welt-der-alten-radios.de

Wumpus-Gollum-Forum:
http://www.wumpus-gollum-forum.de/forum

Virtuelle Voxhaus-Gedenktafel:
http://www.voxhaus-gedenktafel.de

Wumpus bei youtube:
https://www.youtube.com/user/MyWumpus

24.01.19 13:45
HB9 

500 und mehr Punkte

24.01.19 13:45
HB9 

500 und mehr Punkte

Re: Loewe Thule WL Schaltbild ???

Hallo zusammen,

die dritte Feldwicklung (oder das untere Ende beim 2. Gerät) könnte zur Brumm-Reduktion dienen, indem der Restbrumm über dem Lade-Elko gegenphasig der Gleichspannung für die Schirmgitter und Vorstufen gegenphasig überlagert wird, die Feldwicklung dient dann als Trafo für die Brummspannung, so ähnlich wie die in späteren Geräten übliche Brummkompensation mit der Anzapfung im Ausgangstrafo.

Ansonsten ist das ein schaltungstechnisch interessantes Gerät, es weicht doch ordentlich von der Norm ab. Mir gefällt auch das dreikreisige ZF-Filter nach der ZF-Stufe mit induktiver und kapazitiver Kopplung. Die Regelspannungserzeugung mit einem Regelspannungsverstärker ist eigentlich den professionellen Kommunikationsempfängern vorbehalten... dürfte eine sehr effiziente Schwundregelung ergeben haben.

Gruss HB9

 1
 1
Feldspuleneinheit   Loewe-Mehrfachröhren-Seite   Wumpus-Gollum-Forum   Regelspannungsverstärker   Voxhaus-Gedenktafel   welt-der-alten-radios   Lautsprecherfeldspule   Regelspannungserzeugung   Anodengleichrichter   Brummkompensation   Kommunikationsempfängern   Schaltungstechnisch   AM-Gleichrichtung   Spannungsänderung   Vorstufen-Superhets   Oszillator-Bereich   Mehrfachröhrensockel   Anodenspannungsversorgung   Felderregungsspule   Schaltbild