| Passwort vergessen?
Sie sind nicht angemeldet. |  Anmelden

Sprache auswählen:

Wumpus Gollum Forum von
Wumpus Welt der (alten) Radios
Sie sind nicht angemeldet.
 Anmelden

Rohrenprufgerat AVO CT-160
  •  
 1
 1
09.08.12 20:46
guidosan60 

50-99 Punkte

09.08.12 20:46
guidosan60 

50-99 Punkte

Rohrenprufgerat AVO CT-160

Heute eine AVO ct-160 bekommen fur ein schnapfenpreiss. Aber das drehspulinstrument ist "Sticky". Sonst ist er ganz drekkig und oxydiert. Hat irgendwo jemand erfahrung mit restaurieren von dieses RollsRoyce rohrenprufgerat? Brauch him fur meine Tektronix sammlung.mfg Guido



Datei-Anhänge
DSCN4183.JPG DSCN4183.JPG (284x)

Mime-Type: image/pjpeg, 101 kB

DSCN4184.JPG DSCN4184.JPG (301x)

Mime-Type: image/pjpeg, 102 kB

Noch gefällt der Beitrag keinem Nutzer.
!
!!! Fotos, Grafiken nur über die Upload-Option des Forums, KEINE FREMD-LINKS auf externe Fotos.    

!!! Keine Komplett-Schaltbilder, keine Fotos, keine Grafiken, auf denen Urheberrechte Anderer (auch WEB-Seiten oder Foren) liegen!
Solche Uploads werden wegen der Rechtslage kommentarlos gelöscht!

Keine Fotos, auf denen Personen erkennbar sind, ohne deren schriftliche Zustimmung.

Den Beitrag-Betreff bei Antworten auf Threads nicht verändern!
10.08.12 22:20
Matt 

500 und mehr Punkte

10.08.12 22:20
Matt 

500 und mehr Punkte

Re: Rohrenprufgerat AVO CT-160

Hallo Gudio

Hat deine Röhrenprüfer nur 110V Trafo?
Ich glaube nicht, da der "VALVE" Tester ist, Engländer nennt Röhren "valve" und Amerikaner nennt "tube"

Wie sieht es innen aus, keine verkohlte Widerstand und Papierkondensator drin?
Ebenso Kontakte vonFassung und Schalter.




Zu Hickok TV-7 kann ich tipp geben, aber der hat nix mit AVO zu tun
Diese Prüfer reicht für mich aus, nur Trenntrafo mit 110V Anzapfung nervt mir öfter mit ihre gewaltige Stromeinschaltstoß.
Kein wunder dass diese Trafo knapp 4kVA besitzt. Ich habe nichts anders als diese Trafo.

Grüss
Matt

11.08.12 00:41
guidosan60 

50-99 Punkte

11.08.12 00:41
guidosan60 

50-99 Punkte

Re: Rohrenprufgerat AVO CT-160

Das gerat kan ich gans einfach umschalten von 110nach 180/200/220/240 und mit kleine schieber -5 , 0 , +5 und +10 V einstellen.(siehe foto)Mann sol erst mal das netz nachmessen , zb 225V , dan stellt man 220V und das schieber +5V und dann gehts loss.
Ich habe erst mal das drehspuhlmessgerat entfernt und das ist total loss. (siehe foto). Die spule ist durchgebrennt und sonst alles unter dreck (rost etc). Laut das plan hat die spule insgesamt die caliber widerstand 3250 Ohm bij FS (full scale) 30µA. Ich kann mal versuchen das innenwerk von ein 50mV einsetzen und neu eichen . *(W)* US hab ich ein gefunden.(4 1/2" auf 4"). Muss mahl abwarten , ein digitaler einbauen mach ich nit. Muss das gleiche Messgerat sein. Hab gesehen wie man ein TV7 restauriert hat (jogi's ). Ist ein riesen arbeit aber ein seltsam schonen resultat.











mfg Guido

Datei-Anhänge
DSCN4190[1].JPG DSCN4190[1].JPG (290x)

Mime-Type: image/pjpeg, 104 kB

DSCN4191[1].JPG DSCN4191[1].JPG (281x)

Mime-Type: image/pjpeg, 102 kB

DSCN4194[1].JPG DSCN4194[1].JPG (262x)

Mime-Type: image/pjpeg, 104 kB

11.08.12 09:43
nobbyrad58 

500 und mehr Punkte

11.08.12 09:43
nobbyrad58 

500 und mehr Punkte

Re: Rohrenprufgerat AVO CT-160

Hallo Guido!

Ist bein Drehspulwerk die Spule wirklich durchgebrannt?. Manchmal sind es nur Kontaktprobleme oder die kleine Kupferfeder ist abgerissen, es gibt mind. zwei oben und unten. Auch die Lager oben und unten mal ansehen, ob die Achse noch in den Lagern richtig sitzt.
Es kann natürlich sein das schon vorher jemand dran war und hat dabei es kaputt gemacht oder das Gerät hat schon einen Sturz hinter sich. Das Drehpulwerk "hakt" und man versucht es wieder gängig zu machen und dabei geht es recht kaputt.

MFG Nobby

11.08.12 11:12
guidosan60 

50-99 Punkte

11.08.12 11:12
guidosan60 

50-99 Punkte

Re: Rohrenprufgerat AVO CT-160

Ja , ich habe grade auf die federn gemessen(siehe foto oben) un die widerstand is 9999999...Mohm.Ist definitiv kaput. Ist also ganz festgerostet (wassereintritt?)Ich habe jetzt ein 25µA gekauft in the US (hersteller Simpson ist 4,8 inch breite). Ich versuge mal das innenwerk zu wechseln und neu calibrieren. Mechanisch habe ich ein drehbank und metalfrasemaschine zum verfugung , wen das nicht geht hab ich noch ein 50mV (Triplet US)
irgendwo muss das moglich sein aber das werd nerven und schwitzen .mfg Guido

11.08.12 13:40
nobbyrad58 

500 und mehr Punkte

11.08.12 13:40
nobbyrad58 

500 und mehr Punkte

Re: Rohrenprufgerat AVO CT-160

Hallo Guido!

Bin vorhin rausgeflogen. Also wenn das Messwerk kaputt ist, dann ein neues rein. Wenn es kein Original ist für das Gerät, dann muss die Skala gewechselt werden. Es scheint eine Kunststoffskala zu sein trotzdem vorsichtig sein. Am besten ein gutes Foto oder einen Scan von der Originalen machen.
Oft ist ein Vorwiderstand von einigen zig oder hundert Ohm direkt im Messwerkgehäuse eingebaut, sozusagen ein integraler Bestandteil. Man enteckt ihn nur wenn die Skala abgenommen ist, so wie bei dem US Messwerk auf dem Foto. Werkzeugmäßig bist Du ja versorgt, auch die mit Nicht-Metrischen Maßen? Bei UK und US Geräten ein Problem.

MFG Nobby

Datei-Anhänge
Messwerk US .jpg Messwerk US .jpg (300x)

Mime-Type: image/jpeg, 112 kB

11.08.12 14:31
guidosan60 

50-99 Punkte

11.08.12 14:31
guidosan60 

50-99 Punkte

Re: Rohrenprufgerat AVO CT-160

Wie immer bei Britische gerate ist nichts standard gemacht. Die skala ist verteilt von 0 bis 100% uber etwa 83°. Unsere gerate sind by 90 °.
Aber das kan man ausgleichen mit die kalibrierung.. Es stimmt ,ist eine Kunstoffskala. Muss ja auch sein da unter die skala unter das gerat eine rote lampe ist angeferigt (200V/15W). Die wird gesteuert bei uberlast. Soll warnen wenn was los ist. Vielleicht kan ich auch zwei Schottky dioden antiparallel uber das messgerat montieren. Obwohl , viel macht es nicht denke ich da die spannung uber das messgerat etwa 97mV sein sollte bei 100%skala. Diode schaltet bei etwa 450mV . Oder eine andere losung? mfg Guido

11.08.12 16:28
nobbyrad58 

500 und mehr Punkte

11.08.12 16:28
nobbyrad58 

500 und mehr Punkte

Re: Rohrenprufgerat AVO CT-160

Hallo Guido!

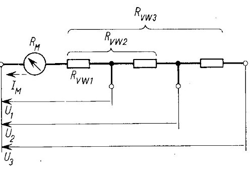
Du könntest auch abwarten bis das Drehspulmesswerk da ist. Dann nach Lage der Dinge entscheiden. Gängig bei uns sind 50 µA Messwerke, das ist nicht soweit von 30µA entfernt. Oft gibt es einen Vorwiderstand, in dem Schaltbild mit Rvw1 bezeichnet. Dieser sitzt beim obigen Messwerk unter der Skala direkt an den Anschlussdrähten, fast schon versteckt. Eine Anpassung, wenn möglich könnte auch über diesen möglich sein. Zu klein oder gar weglassen wäre aber auch nicht so gut.
Wenn das neue Messwerk nicht das gleiche ist, müsste die Skala sowieso angepasst werden. Wird eine Bastelaufgabe, Scannen geht wegen des Profils der Skala nicht. Fotografieren und eine eigene Herstellen und dann könnte man auch den Winkel verändern. Ein gewisses "Basteln" wird bis zum Einbau eines Originalteils sich nicht umgehen lassen.
Nachtrag: Hab mal "25 µA Simpson" gegoogelt und bin auf das UK Nachbarforum Vintage Radio Net gestoßen. Dort sind einige Infos zu Deinem Problem zu finden. Die Kollegen dort haben das gleiche Problem.

MFG Nobby

Zuletzt bearbeitet am 11.08.12 16:40

Datei-Anhänge
Vorwiderstand Messwerk.jpg Vorwiderstand Messwerk.jpg (288x)

Mime-Type: image/jpeg, 17 kB

 1
 1
Papierkondensator   Originalteils   Rohrenprufgerat   Bastelaufgabe   metalfrasemaschine   Nicht-Metrischen   durchgebrennt   Werkzeugmäßig   drehspuhlmessgerat   wassereintritt   Stromeinschaltsto߿drehspulinstrument   Messwerkgehäuse   Drehspulmesswerk   schnapfenpreiss   Kontaktprobleme   Vorwiderstand   Kunstoffskala   Anschlussdrähten   Kunststoffskala